Vega Awards Silver Winner Winner

2025

Multimodal Search Engine Core Technology System

Entrant Company

CUI Wendi

Category

Apps & Softwares (Campaign) - Best Use of AI & Machine Learning

Client's Name

Country / Region

China

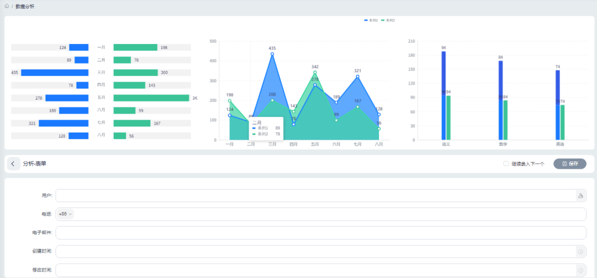
Multimodal Search Engine Core Technology System is designed to enhance intelligent search and data analysis by integrating Natural Language Processing (NLP), Message Queue, WebService, and SOA Service Bus technologies. It supports multimodal search, enabling users to input and retrieve data through text, voice, and image processing. The software provides smart data interaction and analysis, including interactive analytics, comprehensive insights, and language management, with visualization tools like line charts, pie charts, and bar charts. Built on a distributed system architecture, it leverages Message Queue technology for efficient data transmission and high concurrency, while the SOA Service Bus ensures seamless integration with various systems. To maintain security and access control, it incorporates role-based system permission management, supporting roles such as Super Administrator, Application Administrator, Operation Administrator, and Data Maintenance Administrator. The platform also features content management, device management, and interaction management, optimizing data storage, retrieval, and controlled access, while caching mechanisms and load balancing enhance performance. Additionally, it supports software deployment, role management, and system maintenance, ensuring long-term stability and reliability.

Credits

2025
Website & Mobile Sites
Modmacro, Inc. | Vega Website Awards 2025 Winner
Cal-Pacific Contracting
Vega Website Awards Silver Winner Winner

Entrant Company

Modmacro, Inc.

Website & Mobile Sites (Single) - Construction

Country / Region

United States

2025
Apps & Softwares
Zhonghe Yunke Information Technology Group Co., Ltd. | Vega Website Awards 2025 Winner

Entrant Company

Zhonghe Yunke Information Technology Group Co., Ltd.

Apps & Softwares (Campaign) - Recruitment

Country / Region

China

2025
User Experience
Cypris | Vega Website Awards 2025 Winner

Entrant Company

Cypris

Interface & User Experience (Single) - UX - Product

Country / Region

United States

2025
Apps & Softwares
Selva Kumar Ranganathan | Vega Website Awards 2025 Winner

Entrant Company

Selva Kumar Ranganathan

Apps & Softwares (Campaign) - AI-Powered Apps

Country / Region

United States